Skip to main content

Introduction

LangDB AI Gateway provides OpenAI-compatible APIs to connect with multiple Large Language Models and serves as an observability platform that makes it effortless to trace CrewAI workflows end-to-end while providing access to 350+ language models. With a single init() call, all agent interactions, task executions, and LLM calls are captured, providing comprehensive observability and production-ready AI infrastructure for your applications.
LangDB CrewAI trace example
Checkout: View the live trace example

Features

AI Gateway Capabilities

  • Access to 350+ LLMs: Connect to all major language models through a single integration
  • Virtual Models: Create custom model configurations with specific parameters and routing rules
  • Virtual MCP: Enable compatibility and integration with MCP (Model Context Protocol) systems for enhanced agent communication
  • Guardrails: Implement safety measures and compliance controls for agent behavior

Observability & Tracing

  • Automatic Tracing: Single init() call captures all CrewAI interactions
  • End-to-End Visibility: Monitor agent workflows from start to finish
  • Tool Usage Tracking: Track which tools agents use and their outcomes
  • Model Call Monitoring: Detailed insights into LLM interactions
  • Performance Analytics: Monitor latency, token usage, and costs
  • Debugging Support: Step-through execution for troubleshooting
  • Real-time Monitoring: Live traces and metrics dashboard

Setup Instructions

1

Install LangDB

Install the LangDB client with CrewAI feature flag:
pip install 'pylangdb[crewai]'
2

Set Environment Variables

Configure your LangDB credentials:
export LANGDB_API_KEY="<your_langdb_api_key>"
export LANGDB_PROJECT_ID="<your_langdb_project_id>"
export LANGDB_API_BASE_URL='https://api.us-east-1.langdb.ai'
3

Initialize Tracing

Import and initialize LangDB before configuring your CrewAI code:
from pylangdb.crewai import init
# Initialize LangDB
init()
4

Configure CrewAI with LangDB

Set up your LLM with LangDB headers:
from crewai import Agent, Task, Crew, LLM
import os

# Configure LLM with LangDB headers
llm = LLM(
    model="openai/gpt-4o", # Replace with the model you want to use
    api_key=os.getenv("LANGDB_API_KEY"),
    base_url=os.getenv("LANGDB_API_BASE_URL"),
    extra_headers={"x-project-id": os.getenv("LANGDB_PROJECT_ID")}
)

Quick Start Example

Here’s a simple example to get you started with LangDB and CrewAI:
import os
from pylangdb.crewai import init
from crewai import Agent, Task, Crew, LLM

# Initialize LangDB before any CrewAI imports
init()

def create_llm(model):
    return LLM(
        model=model,
        api_key=os.environ.get("LANGDB_API_KEY"),
        base_url=os.environ.get("LANGDB_API_BASE_URL"),
        extra_headers={"x-project-id": os.environ.get("LANGDB_PROJECT_ID")}
    )

# Define your agent
researcher = Agent(
    role="Research Specialist",
    goal="Research topics thoroughly",
    backstory="Expert researcher with skills in finding information",
    llm=create_llm("openai/gpt-4o"), # Replace with the model you want to use
    verbose=True
)

# Create a task
task = Task(
    description="Research the given topic and provide a comprehensive summary",
    agent=researcher,
    expected_output="Detailed research summary with key findings"
)

# Create and run the crew
crew = Crew(agents=[researcher], tasks=[task])
result = crew.kickoff()
print(result)

Complete Example: Research and Planning Agent

This comprehensive example demonstrates a multi-agent workflow with research and planning capabilities.

Prerequisites

pip install crewai 'pylangdb[crewai]' crewai_tools setuptools python-dotenv

Environment Setup

# LangDB credentials
export LANGDB_API_KEY="<your_langdb_api_key>"
export LANGDB_PROJECT_ID="<your_langdb_project_id>"
export LANGDB_API_BASE_URL='https://api.us-east-1.langdb.ai'

# Additional API keys (optional)
export SERPER_API_KEY="<your_serper_api_key>"  # For web search capabilities

Complete Implementation

#!/usr/bin/env python3

import os
import sys
from pylangdb.crewai import init
init()  # Initialize LangDB before any CrewAI imports
from dotenv import load_dotenv
from crewai import Agent, Task, Crew, Process, LLM
from crewai_tools import SerperDevTool

load_dotenv()

def create_llm(model):
    return LLM(
        model=model,
        api_key=os.environ.get("LANGDB_API_KEY"),
        base_url=os.environ.get("LANGDB_API_BASE_URL"),
        extra_headers={"x-project-id": os.environ.get("LANGDB_PROJECT_ID")}
    )

class ResearchPlanningCrew:
    def researcher(self) -> Agent:
        return Agent(
            role="Research Specialist",
            goal="Research topics thoroughly and compile comprehensive information",
            backstory="Expert researcher with skills in finding and analyzing information from various sources",
            tools=[SerperDevTool()],
            llm=create_llm("openai/gpt-4o"),
            verbose=True
        )
    
    def planner(self) -> Agent:
        return Agent(
            role="Strategic Planner",
            goal="Create actionable plans based on research findings",
            backstory="Strategic planner who breaks down complex challenges into executable plans",
            reasoning=True,
            max_reasoning_attempts=3,
            llm=create_llm("openai/anthropic/claude-3.7-sonnet"),
            verbose=True
        )
    
    def research_task(self) -> Task:
        return Task(
            description="Research the topic thoroughly and compile comprehensive information",
            agent=self.researcher(),
            expected_output="Comprehensive research report with key findings and insights"
        )
    
    def planning_task(self) -> Task:
        return Task(
            description="Create a strategic plan based on the research findings",
            agent=self.planner(),
            expected_output="Strategic execution plan with phases, goals, and actionable steps",
            context=[self.research_task()]
        )
    
    def crew(self) -> Crew:
        return Crew(
            agents=[self.researcher(), self.planner()],
            tasks=[self.research_task(), self.planning_task()],
            verbose=True,
            process=Process.sequential
        )

def main():
        topic = sys.argv[1] if len(sys.argv) > 1 else "Artificial Intelligence in Healthcare"
        
        crew_instance = ResearchPlanningCrew()
        
        # Update task descriptions with the specific topic
        crew_instance.research_task().description = f"Research {topic} thoroughly and compile comprehensive information"
    crew_instance.planning_task().description = f"Create a strategic plan for {topic} based on the research findings"
    
    result = crew_instance.crew().kickoff()
    print(result)

if __name__ == "__main__":
    main()

Running the Example

python main.py "Sustainable Energy Solutions"

Viewing Traces in LangDB

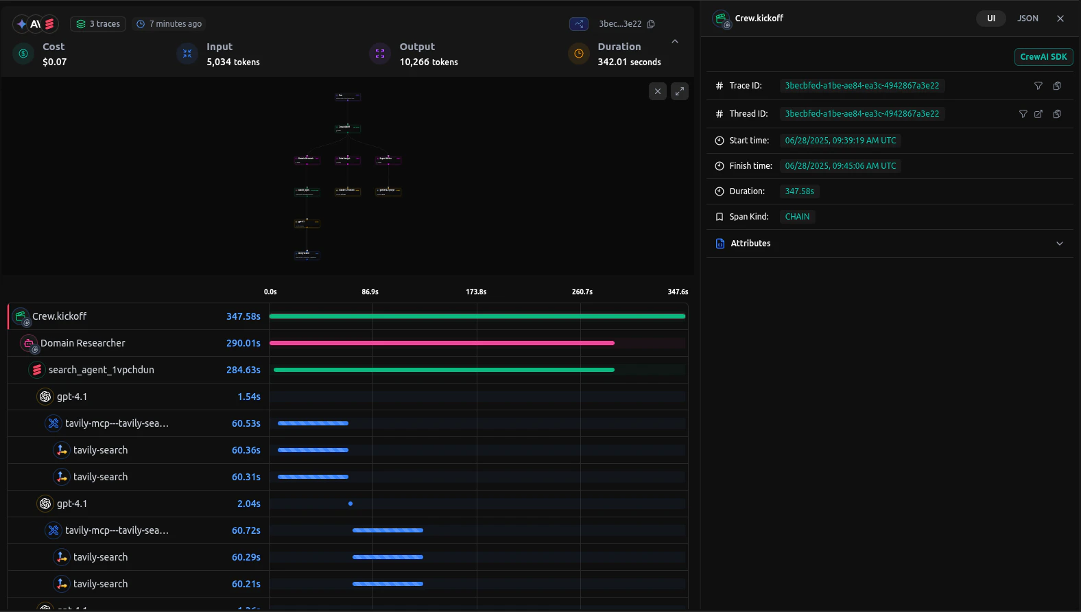
After running your CrewAI application, you can view detailed traces in the LangDB dashboard:
LangDB trace dashboard showing CrewAI workflow

What You’ll See

  • Agent Interactions: Complete flow of agent conversations and task handoffs
  • Tool Usage: Which tools were called, their inputs, and outputs
  • Model Calls: Detailed LLM interactions with prompts image.pngand responses
  • Performance Metrics: Latency, token usage, and cost tracking
  • Execution Timeline: Step-by-step view of the entire workflow

Troubleshooting

Common Issues

  • No traces appearing: Ensure init() is called before any CrewAI imports
  • Authentication errors: Verify your LangDB API key and project ID

Resources

LangDB Documentation

Official LangDB documentation and guides

LangDB Guides

Step-by-step tutorials for building AI agents

GitHub Examples

Complete CrewAI integration examples

LangDB Dashboard

Access your traces and analytics

Model Catalog

Browse 350+ available language models

Enterprise Features

Self-hosted options and enterprise capabilities

Next Steps

This guide covered the basics of integrating LangDB AI Gateway with CrewAI. To further enhance your AI workflows, explore:
  • Virtual Models: Create custom model configurations with routing strategies
  • Guardrails & Safety: Implement content filtering and compliance controls
  • Production Deployment: Configure fallbacks, retries, and load balancing
For more advanced features and use cases, visit the LangDB Documentation or explore the Model Catalog to discover all available models.